成功案例

**石化仓储VOCS回收与治理工程

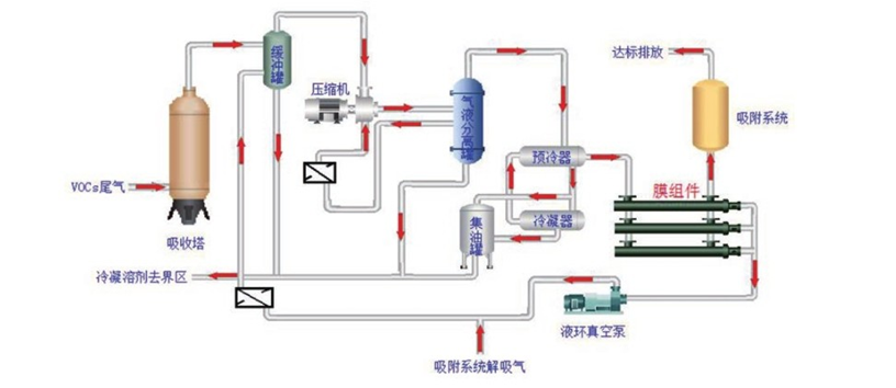
  • 项目概况

    某石化仓储VOCS回收与治理工程。

  • 处理介质

    混合芳烃、石脑油、MTBE和甲醇混合物

  • 尾气来源

    装卸车、储罐呼吸气

  • 处 理 量

    300m3/h

  • 处理工艺

    吸收+浅冷+膜+吸附耦合工艺

  • 实施效果

    笨浓度≤4mg/m3、甲苯浓度≤15mg/m3溶剂回收率≥97%


be4bbd4227cbd5855353ac06a85a64f5.jpg