成功案例

**石化生产过程VOCs回收与治理工程

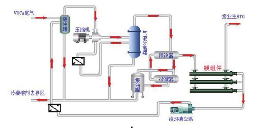
  • 项目概况

    某石化生产过程VOCS回收与治理工程。

  • 处理介质

    正戊烷、异戊烷、1-戊烯、反-2-戊烯等

  • 尾气来源

    C9加氢催化工艺尾气

  • 处 理 量

    500m3/h

  • 处理工艺

    冷凝+膜耦合工艺

  • 实施效果

    回收溶剂量1.6-1.8吨/天、溶剂回收率≥95%


37e71bd9072f0615fe73470eafbd7702.jpg